
Choose from 20+ pre-built integrations, including Google Postmaster Tools, Microsoft SNDS, and email service providers like Hubspot and Klaviyo

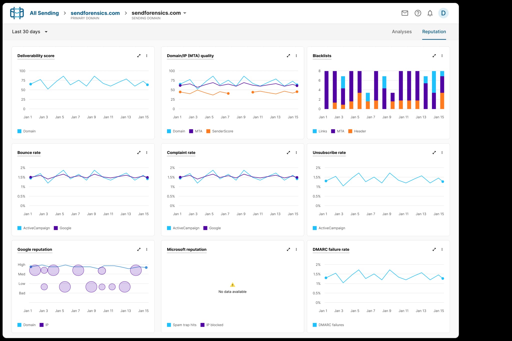
Keep your team on the same page with key email metrics. Track campaigns engagement, Google/Microsoft reputation, and deliverability scores in one dashboard.

Get alerted by email, Slack, or webhook when you IP is blacklisted or your complaint rate gets too high. Resolve problems rapidly, not when it blocks email sending.

See how often domains or IPs get blacklisted, and where they appear.

Ensure your spam complaint rate is under Google/Yahoo 0.3% threshold.

See how Google views your domain and IP's reputation with Postmaster Tools.

Observe Microsoft spam trap hits and IP block rates with Microsoft SNDS.

Find out if emails are failing DMARC authentication, and how often.
